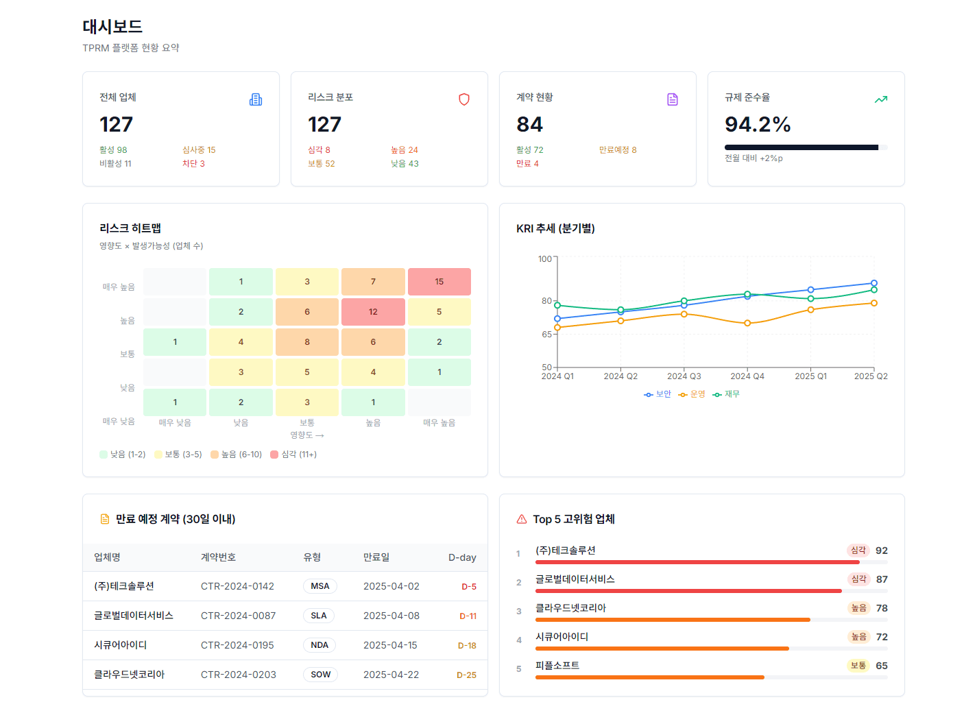
KPI 요약, 리스크 히트맵, KRI 추세 차트, 만료 예정 계약, 고위험 업체까지. 대시보드 하나로 제3자 리스크의 전체 그림을 실시간으로 확인합니다.
4대 핵심 지표 (업체·리스크·계약·준수율) 실시간 요약
5×5 영향도-발생가능성 리스크 히트맵
KRI(핵심리스크지표) 분기별 추세 분석
만료 예정 계약 및 고위험 업체 Top 5 자동 알림

간단한 3단계로 시작할 수 있습니다.
업체, 계약, 평가 데이터가 자동으로 집계됩니다.
KPI 카드, 히트맵, 추세 차트로 현황을 시각화합니다.
위험 임계값 초과 시 자동 알림이 발생합니다.